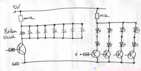
Ich habe mir folgende Startampel http://www.carrera4fun.de/3_elektronik/4spurgabel.htmnachgebaut nu hab ich aber die falschen Wiederstände bei Conrad bestellt und das teil muss bis Freitag laufen.
So nun hab ich die Idee gehabt für jede Farbe (4 x 2 Rot / 8x Grün) einen Wiederstand zu verbauen. Sprich meine Betriebsspannung ist 5V, von den Roten 2,2V 20mA und von den Grünen 3V 20mA das wären dann bei den Roten 15Ohm und bei den Grünen 100Ohm
Siehe Skizze (Hoffe das ich das noch richtig auf der reihe bekommen habe mit dem zeichnen)
MfG Toni













